📊 Report Semanal #38 – Macro & On-Chain
A compressão que antecede o impacto
Introdução
Continuamos em uma situação difícil de prever no mercado. Uma verdadeira montanha-russa: sobe, desce, mas não sai do lugar. Exatamente a cara de um período de mean reversion.
O que muda agora é o gatilho que temos pela frente: decisões cruciais sobre cortes de juros nos EUA. Eventos assim costumam trazer volatilidade extrema — e você já deve imaginar o porquê.
Na minha análise, que compartilho aqui toda semana, o viés de longo prazo segue positivo. Toda essa compressão deve acabar em upside. Mas no curto prazo, o mercado está em aberto e existe a possibilidade de buscarmos mais abaixo antes.
Movimentos desse tipo tendem a criar o famoso “fuck everybody pattern”: o preço escolhe um lado, arrasta liquidez, e logo depois vira para liquidar os apressados do outro. E isso não precisa acontecer em um ou dois dias — pode durar semanas.
Por isso, o recado é simples: mantenha a ganância sob controle. O mercado vai provocar seus sentimentos nas próximas semanas. Se você entrar no jogo emocional, vira combustível para os grandes players.
Agora, vamos aos dados macro e on-chain para entender melhor os cenários possíveis.
Macro & Liquidez
Global Macro Risk Matrix
O regime macro segue em Goldilocks, cenário saudável e bullish para ativos de risco.
Macro Regime Analysis
Mudanças recentes na dashboard deixaram o quadro mais claro:
Probabilidade de corte em setembro: 77,6% (acima do threshold).
QE e Recessão também acima do threshold.
Traduzindo: mais incerteza no curto prazo, mas também mais espaço para volatilidade.
Weekly Global Liquidity
Liquidez de longo prazo segue firme, sem sinais de fraqueza. CrossBorder Capital projeta cenário forte para Q4/25 e até Q1/26.
GLI vs BTC / CLI vs BTC
GLI vs BTC: leve queda.
CLI vs BTC: leve aumento.
Nada brusco, mas indica movimento lateral no curto prazo.
Fair Value Analysis
BTC Fair Value (GLI): 104k.
Ouro: projeção de alta até o fim do mês, seguida por queda significativa. Volatilidade à vista. Novembro, porém, aparece muito positivo no modelo.
Collateral Multiplier vs Move Index
Voltaram a melhorar após contração. Liquidez mais eficiente, sinal de respiro para mercados de risco.
Análise On-Chain
STH MVRV + SOPR
STH Cost Basis: 110k
0.5 SD: 132k
-0.5 SD: 104k
Ainda longe de resistências sérias, o que pode permitir movimentos rápidos para cima quando a volatilidade entrar.
STH MVRV BB
Indicador voltou ao nível de cool-off. Agora está em zona de resistência, o que pode trazer correção até 110k ou, caso ganhe força, levar direto à zona de sobrecompra em 125k.
STH Supply in Profit/Loss Ratio
Leve melhora. Ainda acima do break-even, mas sem ganância extrema. Ideal seria manter crescimento gradual, sem picos violentos.
BTC Futures OI – 7d Price Change
De volta à zona prime de spot buying. Saudável, mas incerto se vai se manter diante do evento de juros. O ideal seria passar mais tempo nessa zona, criando base sólida antes de qualquer alta sustentada.
Funding Rates
Preocupação aqui. Cenário lembra momentos passados que antecederam quedas fortes. No entanto, o contexto atual é diferente: pode gerar volatilidade para baixo no curtíssimo prazo, mas com viés de recuperação mais à frente.
Choppiness Index
Compressão máxima. Sinal clássico de que uma tendência forte está prestes a surgir.
BTC – Garman-Klass Realized Volatility
Confluência com o Choppiness. Compressão não normal em andamento, que historicamente resultou em volatilidade para cima.
Além disso, quando olhamos outros dados desse indicador, cada vez que chegamos nesse patamar de volatilidade de 1 ano, vimos grandes movimentos bullish.
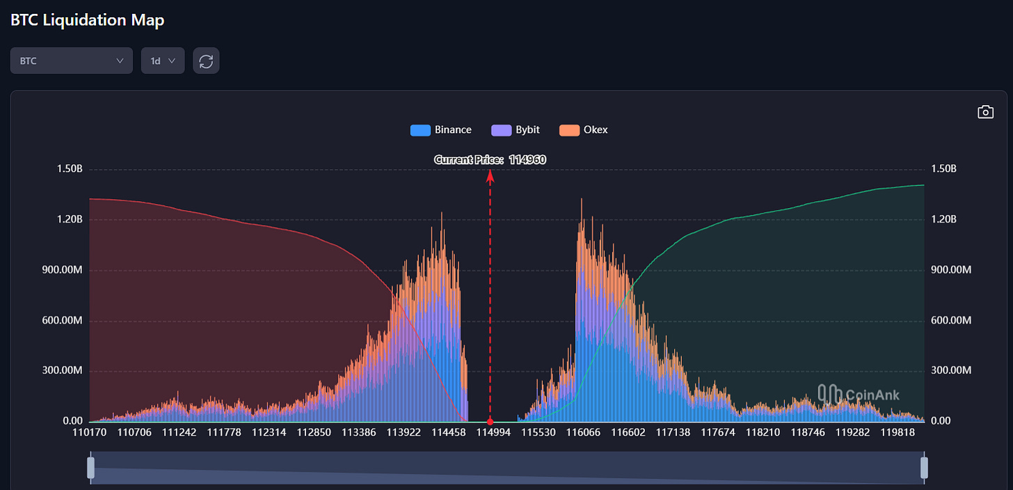
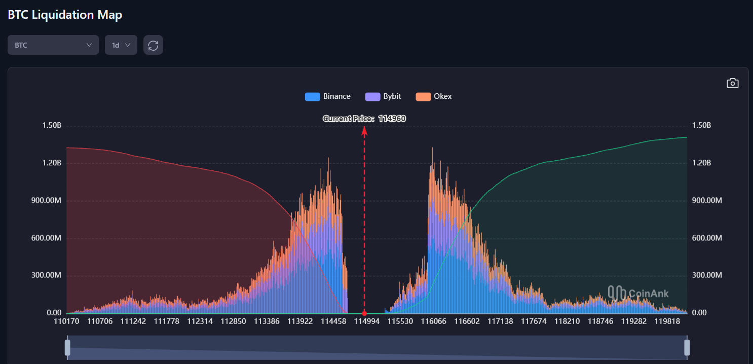
Mapas de Liquidação
BTC – 3D
Zona de liquidação clara: 114k–113.5k.
BTC – 2W
Ordens relevantes em 117k–118k e, para baixo, em 107k.
BTC – 1D
Mesma leitura: liquidações importantes em ambos os lados.
BTC – 1W
Liquidações mais pesadas estão abaixo do preço atual.
Extra: Sazonalidade
Setembro costuma ser fraco para o BTC. O histórico mostra drawdowns relevantes no ponto em que estamos agora, com retornos médios caindo até a zona de consolidação antes de reverter.
Minha leitura: correlação não é causa, mas reforça o cenário de mean reversion. O preço tende a buscar a média antes de retomar tendência definida.
Conclusão
O cenário macro parece já precificar cortes de juros, mas com variáveis demais no jogo, qualquer resultado pode acontecer.
O que espero é exatamente o que chamei no início: volatilidade extrema. Esse é o combustível que gera os godcandles de +10% no BTC. É preciso aprender a respeitar e até “amar” esse tipo de movimento, mas sem se jogar contra ele.
Meu viés de longo prazo é claro: bullish. Mas no curto prazo, sigo cauteloso. O ambiente de compressão tende a ser terreno fértil para grandes players manipularem liquidez e liquidarem os impacientes.
Por isso:
Curto prazo: preparado para o “fuck everbody pattern”.
Médio prazo: consolidação ou alta moderada, sem definição clara ainda.
Longo prazo: bullish, liquidez intacta.
Sigo com uma pequena exposição no mercado, aguardando os sistemas sinalizarem entrada mais firme. Prefiro ganhar consistência do que tentar adivinhar fundo ou topo.
A mensagem é simples: seja paciente, seja cirúrgico. O mercado está cada vez mais competitivo, e só quem mantém disciplina não vira “comida de peixe grande”.
Stay safe. Stay bullish.
— Leo Ruga
🎯 TL;DR
🔹 Mercado em compressão, prestes a soltar volatilidade.
🔹 Macro em Goldilocks, mas eventos de juros trazem incerteza.
🔹 BTC: suportes 110k–104k; primeira resistência em 125k.
🔹 Setembro historicamente fraco, mas Q4 projeta melhora.
🔹 Estratégia: cautela no curto prazo, bullish no longo.
💬 Fala comigo
Você está preparado para um possível “fuck everybody pattern”? Como você está se preparando para tal?





















